Radwave Engine is used to do the heavy computation necessary to create data collections that can be interactively explored using Radwave Explorer.
By clicking on "Tools" --> "View/Edit Configuration", you'll see this window appear

The Radwave Engine is VERY data intensive when processing is under way. This app handles downloading raw data files from the Breakthrough Listen Open Data Archive (BTL ODA) and processing them on your computer. Both the raw and processed data files are stored in Local Backends on your computer. The engine allows you to have multiple backends on one computer, allowing you to use external hard drives if desired.
This configuration window also provides options for controlling the amount of memory (RAM) that will be used when processing the raw data files. By default, it will use up to 80% of the available memory as measured when processing starts. So if you have a computer with 16 GB of RAM, but only 10 GB is free when you start processing a dataset, then Radwave Engine will only use 8 GB of RAM. This will leave headroom so that you can continue using your computer.
Additionally you can control the minimum amount of disk space Radwave Engine will leave available on a hard drive. While Radwave Engine does try to estimate the amount of disk space that will be used, that estimate can be inaccurate. This limit will be enforced during processing, where processing will be stopped if the limit is reached.
Lastly, you can enable audio by default.
Going back to the main screen, once you click OK, you'll be prompted to login.


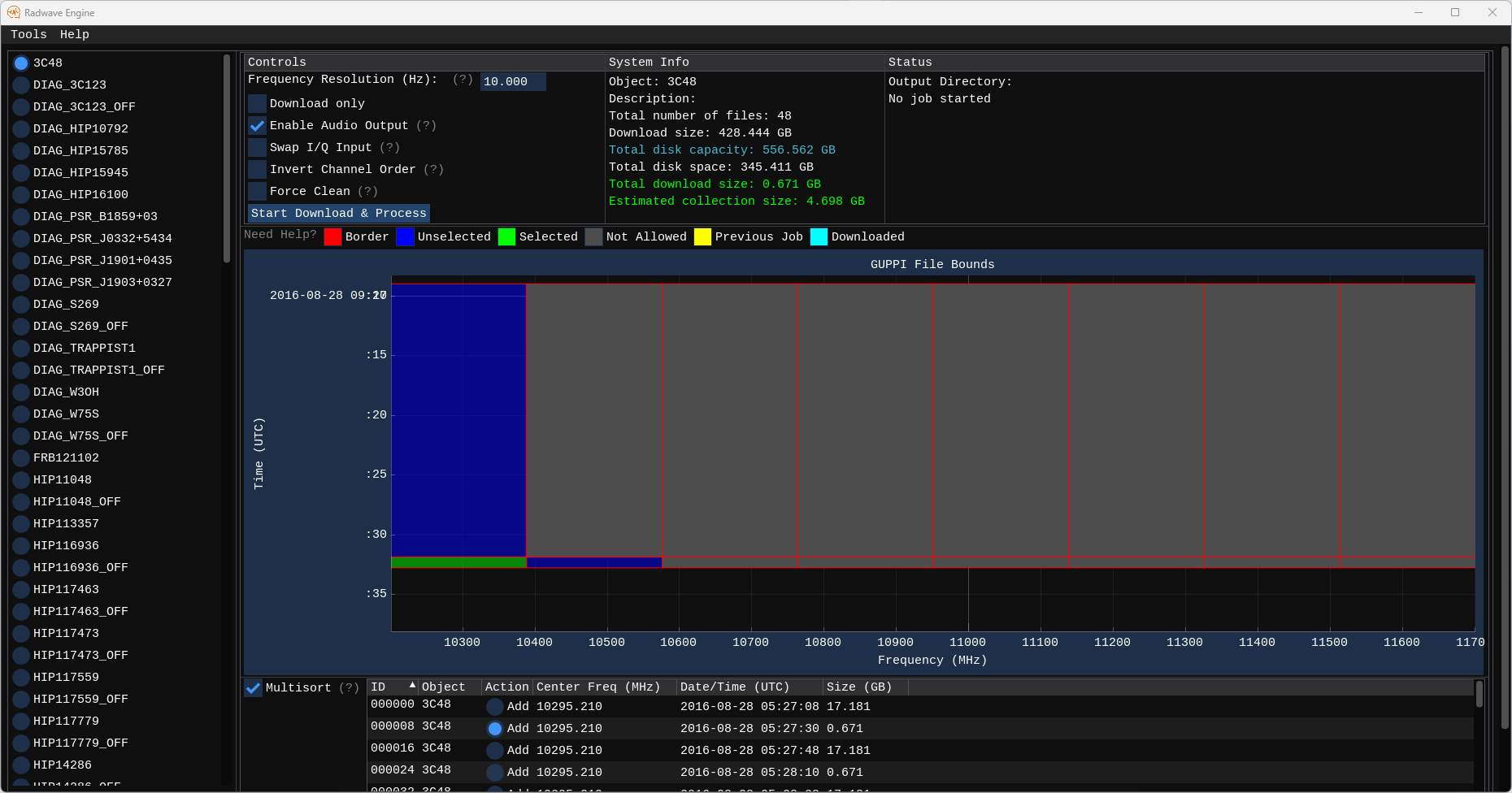
The engine currently supports baseband data from the Green Bank Telescope. The list on the left are all the targets from the Breakthrough Listen Open Data Archive (BTL ODA) that have this type of data. When you click on one, you'll see the right side populate with this:

At the top are three columns. The left column has controls used to configure collections you create. The center column provides details on the target files, along with information about your system. The right column will provide status information for a collection while it's being processed.
In the main plot area are blue boxes in the frequency x time plane. Each box corresponds to a single file from the BTL ODA. You can select files by using Ctrl+Click on a blue box. If you hover over the time or frequency axis, you can use the scroll wheel to zoom in/out on that axis. In many cases, there are short duration files that are hard to see when zoomed out, as shown here

And some objects have so many files that you have to zoom in to select any. FRB121102 is the best example of this, since it has over 24,000 files that total more than 400 TB (that's a lot of data!)

Below that is a table of all those same files. If you right click on the table header, you can select additional columns to view.

Let's go back to 3C48, and let's select one of the small files to get started:

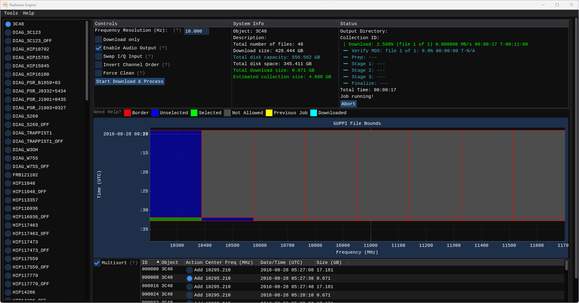
Once we select a file using Ctrl+Click, we can select other neighboring files. I've also checked "Enable Audio Output" so that we can listen to signals that we find when we use Radwave Explorer later. You can adjust the frequency resolution if desired, but I'll let it at the default of 10 Hz for this collection. Once you're ready, click "Start Download & Process"

The engine saves partial downloads and partial processing (checkpoints) to disk so that you can abort processing at any time and restart it later on. This is intended to make sure that you can still use your computer on your schedule. However, as of April 10, 2024, there are untested corner cases with checkpoints, so please let us know about any issues that occur during processing.
There is a chance that downloading data is a somewhat tricky operation due to how the data might be hosted. I analyzed all the URLs for the baseband data files from the Green Bank Telescope, and from what I can tell, those files are hosted by 6 individual servers and one cloud provider, where the bulk of the files are on the individual servers. As opposed to SETI@Home, which pushed data to users at a rate determined by the central system, the BTL ODA allows users to pull data at a rate determined by the users themselves. Since there is a very large amount of data being hosted by a very small amount of servers, depending on how many users are concurrently downloading files, there's a chance that the cumulative requests could overwhelm the servers. To prevent this from happening, Radwave Engine only allows a certain number of users at a time to download data at the same time. So keep your eyes open for these icons:


Other status icons include the following:





Radwave Engine does not currently support hardware acceleration, so processing takes a long time. Using more RAM allows for less duplication of processing, so to speed things up, it may help to exit all other applications prior to starting. But that won't make processing fast, just slightly less slow. While it's processing, that's a great time to sleep, exercise, and enjoy time with family, friends, and the great outdoors.
The trophy screen looks like this

Here you can see the Collection ID at the top of the Status column. That's what you can look for in Radwave Explorer. Visit Radwave Explorer Tutorial for details.